Adder View Matrix C1100 handleiding
Handleiding
Je bekijkt pagina 34 van 84

33
INSTALLATIONCONFIGURATIONOPERATION
FURTHER
INFORMATION
INDEX
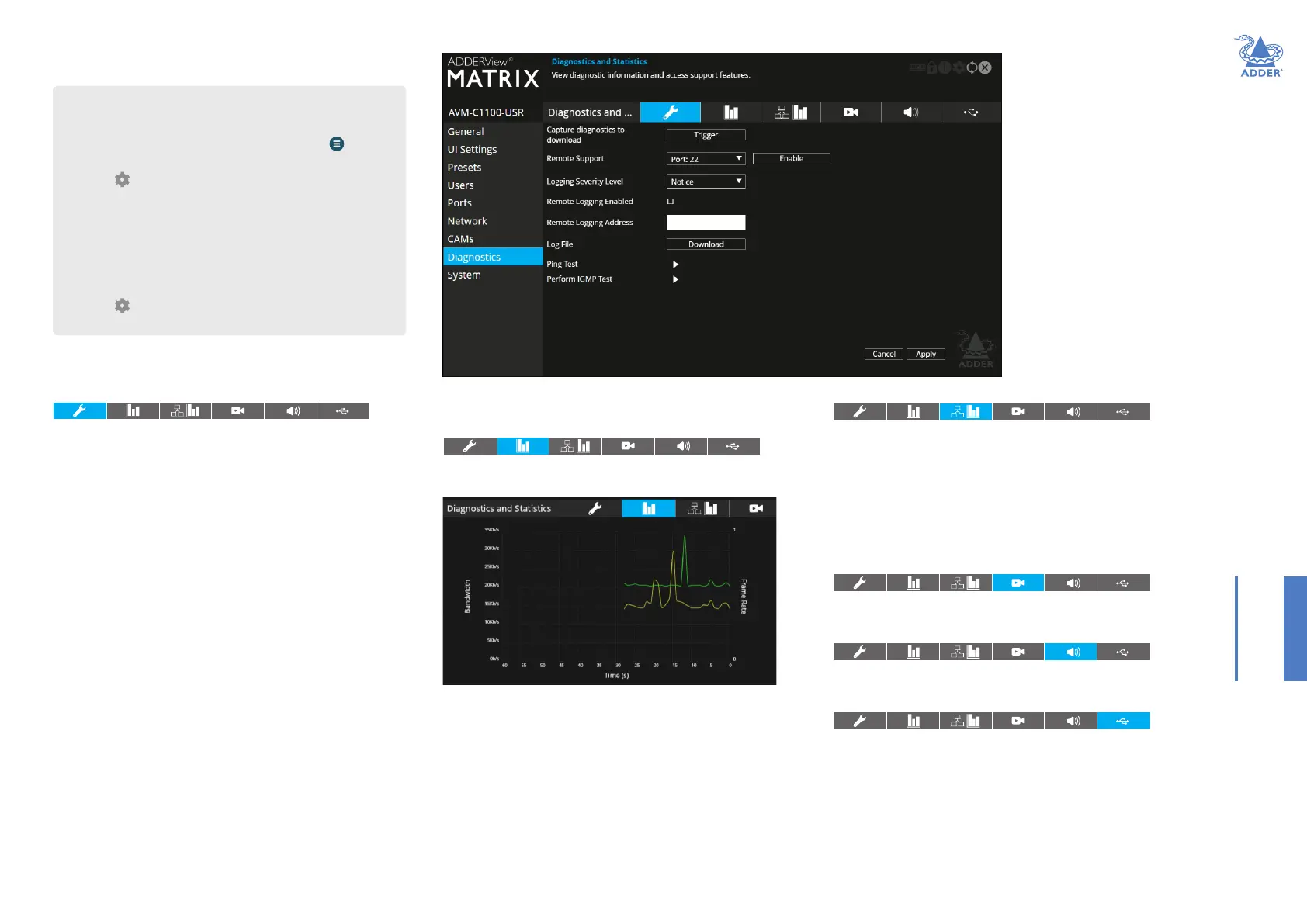
USR - Diagnostics and Statistics
Log Settings
This page provides numerous key diagnostic log settings.
Capture diagnostics to download - Request generation of a
diagnostics dump le. This will then be downloaded by the host
computer’s browser, this is an encrypted diagnostics le which can be
used by technical support to diagnose and x an issue. If using the local
OSD, then this will show ‘Capture diagnostics to USB’ and will download
the same le onto a USB memory stick inserted into USB ports 1-4.
Note: When in point to point mode, you will need to plug in a USB ash drive
and capture the logs to it.
Remote Support - When using the Adder remote server, this option
determines which port will be used. Multiple options are offered in case
one or more ports are blocked by your rewall.
Logging Severity Level - Denes the level of messages that will be
logged (according to RFC5424). Level 5 (Notice: normal but signicant
condition) is the default setting. Choosing levels 6 (Informational) or 7
(Debug) will cause larger numbers of lesser events to also be logged, with
a potential impact to overall performance. These levels should only be
used if working with the support team to diagnose a specic issue.
Remote Logging Enabled - Tick to send log les to the chosen
Remote Logging Address.
Remote Logging Address - Enter a valid IP address for a syslog server
on the local network where status logs can be sent.
Log File - If viewing this page using a browser: Click to download the log
le to the host computer’s browser. If viewing this page via the OSD, the log
will be shown as a scrollable list.
Ping Test - Allows you to conduct a ping test to any selected address or
device.
Perform IGMP Test - Allows you to conduct an IGMP test on connected
devices, selectable from the drop-down list.
Basic Graph
This page shows a real time graph with the following entries:
Network Statistics
This page allows you to view current communication statistics and also
to create graphs in real time.
Capture and Graph Statistics - When ticked, the page will create a
real time graph plotting Received Bytes alongside Received Packets.
After Capture and Graph Statistics is enabled, the Show Legend checkbox
will show all other items that can be included on the plot. Click an item
to tick and include it.
Video Port Status and Statistics
This page provides wide ranging information for support purposes.
Audio Port Status and Statistics
This page provides wide ranging information for support purposes.
USB Port Status and Statistics
This page provides wide ranging information for support purposes.
Currently only supported for transparent USB.
• Received and Transmitted Bit Rates - the values of these
correspond to the bandwidth axis on the left.
• Frame Rate - values are labeled when they change and correspond to
the axis on the right.
• Codec - this represents the compression used: 1 is better than 4.
• Dropped Packets - values are labeled when they change and
correspond to the axis on the right.
Note: Use the Frame Rate and Dropped Packets tick box options to determine
which is displayed at any given time.
To get here
You can access this page in two ways:
1 On the console keyboard attached to the USR, access the OSD by
pressing CTRL + ALT + C or tap the touchscreen icon. The
Preset Selection page will be displayed.
2 Click the icon in the top right corner.
3 If necessary, click the Diagnostics link.
OR
1 Connect a computer to the same network as the USR.
2 Run a web browser and enter the IP address of the USR:
https://169.254.1.32 (this is the default address for port 1).
(Note: the second USR network port defaults to https://169.254.1.43).
3 Click the icon in the top right corner.
4 If necessary, click the Diagnostics link.
Bekijk gratis de handleiding van Adder View Matrix C1100, stel vragen en lees de antwoorden op veelvoorkomende problemen, of gebruik onze assistent om sneller informatie in de handleiding te vinden of uitleg te krijgen over specifieke functies.
Productinformatie
| Merk | Adder |
| Model | View Matrix C1100 |
| Categorie | Niet gecategoriseerd |
| Taal | Nederlands |
| Grootte | 16799 MB |







